Возможности Solar SIEM
-
[01]
Единая платформа SIEM + SOAR
Единая платформа SIEM + SOAR
Все необходимое для мониторинга и реагирования в одном окне
-
[02]
Встроенные сценарии реагирования
Встроенные сценарии реагирования
Автоматизация типовых инцидентов с возможностью настройки под инфраструктуру
-
[03]
AI-помощник
AI-помощник
Интеллектуальная поддержка аналитиков для снижения порога вхождения и ускорения расследования
-
[04]
Контент от экспертов Solar JSOC
Контент от экспертов Solar JSOC
Преднастроенные правила корреляции и сценарии реагирования «в коробке»
УСТОЙЧИВАЯ И ЭФФЕКТИВНАЯ РАБОТА СИТУАЦИОННОГО ЦЕНТРА ИБ
Концептуальная схема работы Solar SIEM
ЧТО ВКЛЮЧАЕТ В СЕБЯ SOLAR SIEM
Технологические особенности
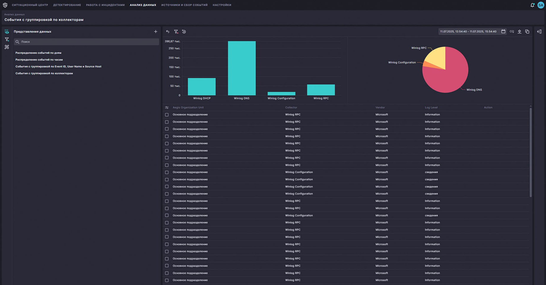
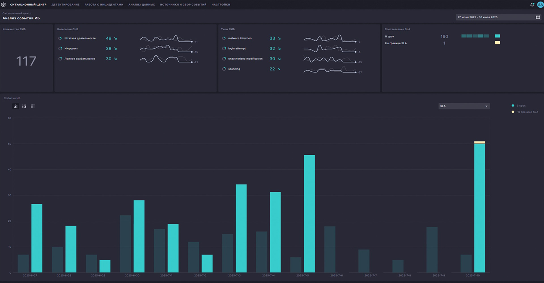
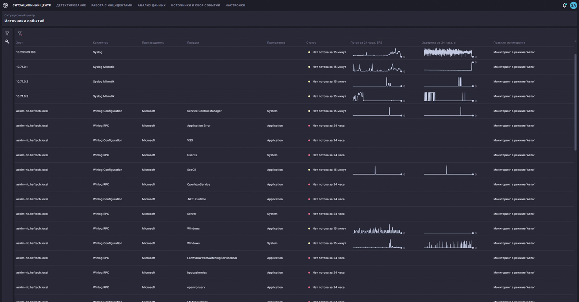
Автоматизированная обработка событий/инцидентов ИБ
Автоматический сбор расширенного контекста сработанного правила корреляции на основе полученных данных (системные журналы Windows и Linux, БД, СЗИ, внешние системы).
Автоматизированная доставка контента
Непрерывное поступление новых правил корреляции, типов источников и парсеров логов в потоковом режиме.
Предустановленный пакет экспертизы
Встроенные правила корреляции для оперативного сбора статистических данных.
Профилирование данных
Оптимизирует обращения к ретроспективным данным и позволяет создавать свои профили, чтобы сократить время анализа и реагирования.
Легкость установки и поддержка инфраструктуры на основе Kubernetes
В Solar SIEM есть поддержка Kubernetes, которая позволяет выбрать оптимальное решение для развертывания аппаратного обеспечения — собственные мощности или облачные платформы Sber, Yandex, VK.
Кратное сжатие данных при хранении
Коэффициент сжатия от 9,8 до 16,6 раз.
Конструктор сценариев реагирования в UI
Гибкая настройка сценариев реагирования: автоматизированное нативное обогащение, отправка запросов во внешние системы.
Отечественное ПО
Solar SIEM внесен в Реестр отечественного ПО № 21682 от 07.03.2024.
Часто задаваемые вопросы о Solar SIEM
Как работает система Solar SIEM?
Solar SIEM централизованно собирает и нормализует события безопасности со всей ИТ‑инфраструктуры. Система анализирует исходные, нормализованные и обогащенные события на ИБ‑угрозы в автоматическом и ручном режимах. Позволяет создавать и настраивать сценарии для автоматизации и ускорения реагирования на события и инциденты ИБ, повышая эффективность их обработки.
Что включает в себя управление SIEM-системой
Управление Solar SIEM — это подключение и настройка источников событий, ведение правил корреляции, сценариев реагирования, а также контроль производительности и качества мониторинга SOC. Дополнительно сюда входит управление доступами, отчетностью и взаимодействием с внешними системами.
Какие технологии лежат в основе Solar SIEM?
Solar SIEM построена на микросервисной архитектуре с использованием Kubernetes, что обеспечивает ее гибкое масштабирование и отказоустойчивость. В основе платформы — собственный движок корреляции событий, пакет экспертизы от Solar JSOC, правила профилирования данных и встроенный AI‑ассистент, а также развитый API‑слой для интеграции с другими системами ИБ и ИТ.
Можно ли попробовать Solar SIEM бесплатно?
Да, вы можете запросить демо Solar SIEM и пилотное тестирование перед полноценной интеграцией в свою инфраструктуру.
ДЕМОНСТРАЦИЯ И ПИЛОТ
Протестируйте Solar SIEM бесплатно
Самые важные новости кибербезопасности у вас в почте
Выберите темы, на которые бы вам было интересно получать новости.
Для получения бесплатной консультации заполните форму ниже и отправьте заявку. Наш менеджер свяжется с вами в ближайшее время.








